6월 첫째 주에 암호화폐 시장은 이더리움(ETH), 파트코인(FARTCOIN), 하이퍼리퀴드(HYPE)라는 세 개의 알트코인에 대한 고래와 기관 투자자들의 상당한 참여를 목격했습니다.
이러한 대규모 매매 활동은 이 코인들의 성장 가능성에 대한 신뢰를 반영하며 시장 동향에 큰 영향을 미칠 수 있습니다.
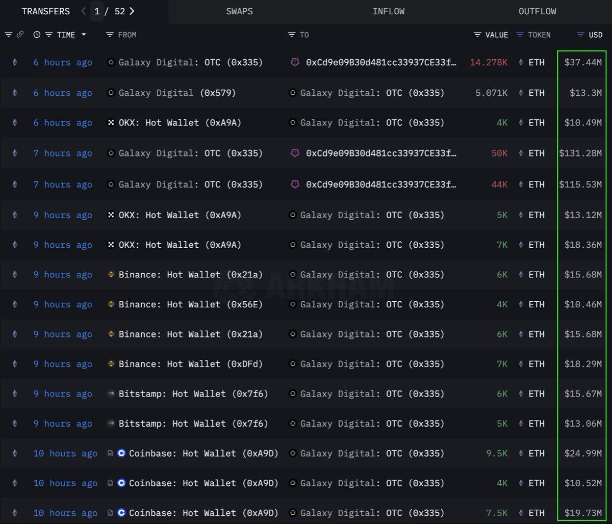
이더리움(ETH)
온체인데이터 분석 회사 룩온체인(Lookonchain)의 데이터에 따르면, 한 기관 또는 고래가 OTC(장외거래) 채널을 통해 10만8278 이더리움(ETH)을 대량 구매했습니다. 이는 2억8300만달러에 해당합니다. 갤럭시 디지털 OTC 지갑이 이 거래를 실행했습니다. 이 지갑은 12시간 전 거래소에서 8만9000 ETH(2억3350만달러 상당)를 인출한 후 10만8278 ETH를 주소 0x0b26의 지갑으로 이체했습니다.
현재 이 지갑은 약 3억6500만달러 상당의 자산을 보유하고 있습니다. 트레이더들은 종종 시장 변동성을 피하기 위해 이러한 OTC 거래를 사용합니다.
이는 이 기관이 전략적으로 ETH를 축적하고 있으며, 향후 가격 상승을 준비하고 있음을 나타냅니다. 이 코인은 2024년 이후 가장 강력한 6주간의 유입을 기록했으며, 지난주에만 2억8600만달러가 추가되었습니다.
작성 시점에서 ETH는 2637달러에 거래되고 있으며, 지난 24시간 동안 1% 상승했습니다. 트레이더 CryptoFaibik에 따르면, ETH는 2021년 초부터 형성된 다년간의 대칭 삼각형 패턴 내에서 움직이고 있습니다.
“월간 종가가 3500달러를 넘으면 다년간의 삼각형에서 돌파가 확인됩니다.” – CryptoFaibik
파트코인(FARTCOIN)
솔라나(SOL) 플랫폼의 밈코인인 FARTCOIN도 대형 투자자들로부터 상당한 관심을 받고 있습니다. 룩온체인(Lookonchain)의 데이터에 따르면, 세 명의 고래가 4시간 내에 920만 FARTCOIN을 구매했으며, 총 가치는 950만달러입니다.
이 거래들은 고래 그룹이 FARTCOIN의 성장 가능성에 대해 매우 낙관적임을 시사합니다.
작성 시점에서 FARTCOIN은 1.08달러에 거래되고 있으며, 지난 24시간 동안 4.7% 하락했습니다. 그러나 일부 트레이더들은 이 밈코인의 장기 가격에 대해 여전히 매우 낙관적입니다.
하이퍼리퀴드 (HYPE)
또 다른 신흥 알트코인인 HYPE도 고래들의 주목을 피하지 못했습니다. 온체인 데이터 분석 회사 온체인렌즈(OnchainLens)의 데이터에 따르면, 한 고래가 3일 동안 600만달러를 사용하여 17만 개 이상의 HYPE를 구매했습니다. 이 공격적인 축적은 HYPE가 아직 주요 거래소에 상장되지 않았음에도 불구하고 발생하고 있습니다.
BeInCrypto에 따르면, 최근 HYPE의 가치 급등은 제임스 윈 트레이더에 대한 높은 관심 때문일 수 있습니다. 대형 투자자들의 참여와 결합하여, 이는 HYPE의 장기적인 잠재력에 대한 강한 신뢰를 나타냅니다. 특히 바이낸스 US에 상장된 후 가격 급등을 예고할 수 있습니다.
작성 시점에서 HYPE는 36.59달러에 거래되고 있으며, 지난 24시간 동안 1.7% 하락했습니다.
2025년 6월 첫 주에 ETH, FARTCOIN, HYPE에 대한 고래와 기관 투자자의 참여는 긍정적인 신호입니다. 이는 암호화폐 시장에 대한 강한 신뢰를 반영합니다. 이러한 대규모 거래는 장기 투자 전략을 나타내며, 향후 가격 급등의 촉매제가 될 수 있습니다.





